Telefunken 776WK: Vorkreis einstellen? Im Unterforum Historische Technik - Beschreibung: Geräte, Bauteile, Installationen aus alter Zeit.
| Autor |
|
Telefunken 776WK: Vorkreis einstellen? |
|
|
|
|
BID = 660974
langesOhr Gelegenheitsposter
 
Beiträge: 67
|
|
Hallo,
über die Weihnachtstage habe ich ein echtes Uraltgerät in die Kur genommen und stehe kurz vor dem Ziel leider völlig auf dem Schlauch.
Nach dem Prüfen und Ersetzen der Kondensatoren und Justieren der ZF-Filter (offenbar hatte die jemand für Schrauben gehalten...) funktioniert der Apparat jetzt wieder - bis auf eine Kleinigkeit:
- Schließe ich die Antenne an ACH1.g1H an, so werden auf allen Bändern die
Sender einwandfrei empfangen.
- Schließe ich die Antenne jedoch an die Antennenbuchse an bzw. aktiviere
die Lichtantenne, so empfängt der Apparat überhaupt nichts.
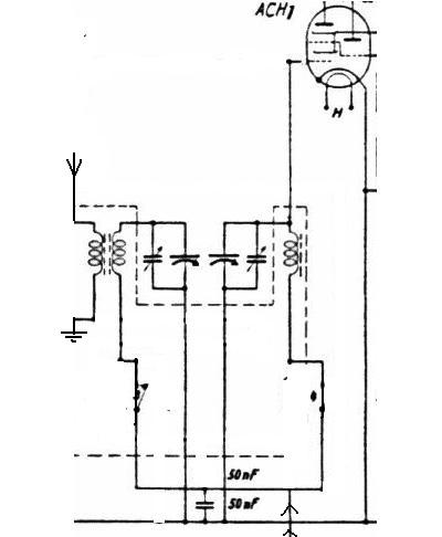
Das wäre nun nichts besonderes, wenn da nicht der Schaltplan wäre... Und nach dem sieht es für mich so aus, als ob das so sein *muss*. Ich habe mal das MW-Band herausgegriffen und den Stromverlauf im Plan eingetragen:
- Antenne (rote Linien) wird über Antennenbuchse, Bügel und 500pF eingekoppelt, geht
an S1 (offen) vorbei, lässt wg. S2 (geschlossen) den unteren (LW-)-Trafo
rechts liegen und geht über die linke Spule des MW-Trafo zur Erde.
- Die Spule des MW-Vorkreises (grün) wird über den MW-Trafo erregt; die Spule
ist oben über die Parallelschaltung Trimmer+Drehko.1 mit Masse verbunden;
der 50nF-Kondensator ganz unten ist für HF so gut wie ein Kurzschluss, praktisch
liegt also der untere rechte Anschluss der Vorkreisspule an Masse, womit
der Kreis geschlossen ist (Lila Verbindungen = bzgl. HF geerdet).
- Der Eingangskreis (gelb) bestehend aus einer Festspule und wieder einer
Parallelschaltung Trimmer||Drehko.2 ist über S4 (geschlossen) komplettiert.
Er liefert oben das Signal an den Mischer ACH1.H und bekommt von ganz unten rechts
Regelspannung. Orange Verbindungen = HF-mäßig geerdet.
Was ich nicht verstehe: Wie sollen die Schwingungen vom Vorkreis in den Eingangskreis gelangen, so dass an ACH1.g1H HF ansteht? Vorkreis und Eingangskreis sind nicht induktiv gekoppelt und enthalten zwar den unteren 50nF-Kondensator als gemeinsamen Bestandteil, da dessen Widerstand für HF aber praktisch null ist, kann hier meiner Meinung nach keine HF-Spannung abfallen und in den Eingangskreis wandern?
Die Kreise sind zwar noch über die rechte Spule des LW-Trafos bzw. die LW-Spule verbunden, aber diese Verbindungsstrecke ist für HF hochohmig wg. der LW-Spulen, scheidet also auch aus.
Die Koppelspule, die von links zwischen die Spulen des Eingangskreises ragt, wird über S2 kurzgeschlossen und fällt damit ebenfalls weg.
Ich würde damit sagen, dass dieser Apparat - zumindest laut Schaltbild - gar nicht funktionieren kann, weil die HF von der Antennenbuchse gar nicht zur ACH1 durchkommt. Dazu passt, dass ich im Eingangskreis kein Signal detektieren kann, wenn ich den Prüfgenerator an den Vorkreis anklemme und über die Skala gehen lasse.
Versuche, den Vorkreis nach Abgleichvorschrift einzustellen, hatten bisher keine Wirkung.
Sorgen macht mir aber: Diese Schaltung wurde zwei Jahre lang in diversen Geräten verbaut (776WK, 876WK, im "Teewagen" und wer weiss wo noch). Das kann doch nur heissen, dass dieses Ding zumindest anno 1937 funktioniert hat, denn man hätte sicher nicht zwei Jahre lang einen Apparat verkaufen können, der auf regulärem Wege "keinen Ton herausbekommt".
Kann mir jemand aufzeigen, wo ich hier einen Denkfehler habe oder was da los ist?
Mit ratlosem Gruss zum neuen Jahr
vom langen Ohr
(hoffentlich schafft die Zeichnung es in das Posting...)
|
|
BID = 661038
perl Ehrenmitglied
       
Beiträge: 11110,1 Wohnort: Rheinbach
|
|
Zitat :
| | Vorkreis und Eingangskreis sind nicht induktiv gekoppelt | Ohne daß ich das jetzt genau analysiere, dazu ist das Bild auch zu schlecht: Da ist doch deutlich eine Koppelspule zu erkennen!
Eine ähnliche Bandfilterschaltung findet man auch beim 78WK, siehe beigefügtes Prinzip- und Detailschaltbild. |
|
BID = 661281
langesOhr Gelegenheitsposter
 
Beiträge: 67
|
Hallo Perl,
danke für Deine Anregung, aber leider verstehe ich die Sache immer noch nicht. Ich hoffe aber, ich kann das Problem jetzt besser beschreiben, besonders, weil in Deinen Schaltplänen die Schalter schon so praktisch auf Mittelwelle eingestellt sind
Ich sehe in dem Detailbild den Vorkreis
Masse -- Drehko.1(15)||Trimmer(16) -- Spule(11) -- Schalter(C) -- Kondensator (24) -- Masse,
der von Spule (8) "angetrieben" wird. Soweit ist alles klar.
Was ist aber hier mit ACH1.g1H los? Soweit ich auf dem Bild erkennen kann, geht das Gitter an den Verbindungspunkt klein-13. Von dort geht es:
- Über Schalter E nicht weiter, weil der nur bei Kurzwelle geschlossen wird;
- Über Schalter F auch nicht weiter, weil der nur bei Langwelle geschlossen wird;
- Über Drehko.2 (17) nach Masse;
- Und das war es auch schon.
Aber wie kommt denn dann das Antennensignal in die ACH1 hinein? Für mich sieht es aus, als ob unmittelbar links neben ACH1.gH1 nur Leitungskreuzungen ohne "Verbindungspunkt" liegen.
Das Bandfilter im 776WK sieht allerdings noch ein bisschen anders aus; ich habe mal aus der Skizze alle Elemente gelöscht, die nicht zur Mittelwelle gehören bzw. kurzgeschlossen sind. Das sieht dann aus wie im Anhang. Der Bandfilter besteht also quasi aus einer Parallelschaltung von zwei Serienkreisen und einem 50nF-Kondensator - nur etwas unübersichtlich hingeschrieben. Aber kann so etwas wirklich funktionieren?
Ratloser Gruss
vom langen Ohr
(Nebenbei bemerkt: Der Telefunken 776WK ist baugleich zum AEG 77WK, insofern dürfte es sich bei Deinen Plänen um das Nachfolgemodell handeln, bei welchem Telefunken das Eingangsbandfilter etwas vereinfacht hat).
|
BID = 661302
perl Ehrenmitglied
       
Beiträge: 11110,1 Wohnort: Rheinbach
|
Zitat :
| | - Und das war es auch schon. |
Das dürfte ein Irrtum sein.
Die Kreisspulen 8..14 befinden sich ja im gleichen Topf.
Das koppelt dann ganz gewiss. Nur bei der Langwelle scheint die Zuhilfenahme der Koppelspule 10 notwendig zu sein.
Zitat :
| | Aber wie kommt denn dann das Antennensignal in die ACH1 hinein? Für mich sieht es aus, als ob unmittelbar links neben ACH1.gH1 nur Leitungskreuzungen ohne "Verbindungspunkt" liegen. |
Es ist beim 78W allerdings irritierend, dass der Drehko 17 bei der Mittelwelle nicht mit der MW-Kreisspule 13 verbunden sein soll.
Ich halte das für einen Zeichenfehler am Schalter F, obwohl es auch im Schalterdiagramm so dargestellt ist.
Ich will aber mal versuchen mich in dieser Beziehung schlau zu machen.
Bei deinem Gerät scheint das ja in Ordnung zu sein.
Eine verfaulte Metallisierung an den Scheibentrimmern ist bei diesen alten Kisten ein häufiger Grund, weshalb sie sich nicht mehr abgleichen lassen.
Bei der schmalbandigen Bandfilterkopplung könnte das durchaus der Grund sein, weshalb sich dein Gerät tot stellt.
Meine Bilder stammen übrigens aus dem Heftchen "AEG Rundfunkgeräte, Technische Sonderliste für den Fachmann, Geräte-Baujahr 1938/39"
P.S.:
Mir ist gerade eingefallen, dass ich ja noch das Schaltbild des Allströmers habe, und siehe da - dort funktioniert der Schalter F so wie vermutet.
[ Diese Nachricht wurde geändert von: perl am 9 Jan 2010 3:53 ]
|
BID = 661774
langesOhr Gelegenheitsposter
 
Beiträge: 67
|
Hallo perl,
ich habe mir das Gerät heute noch mal vorgenommen. Vermutlich hast Du recht, dass Vorkreis und Eingangskreis allein durch ihre Streufelder gekoppelt werden sollen - Danke für den Tipp! Ich wollte das nicht glauben, weil die Vorkreisspulen extra noch eine angekoppelte Antennenspule besitzen.
Ich bin dafür den Abgleich mal "andersrum" angegangen und habe Vor- und Eingangskreis ohne Rücksicht auf den restlichen Apparat aufeinander abgeglichen. Dann stellte sich heraus, dass sich das Eingangsbandfilter nicht weit genug herunterziehen lässt: Wenn ich an ACH1.g1H ein Prüfsignal mit 1MHz anlege und am Drehko diesen "Sender" einstelle, lässt sich das Eingangsfilter - selbst bei maximal eingedrehten Kernen - nur bis 1090kHz herabstimmen.
Warum, wissen im Moment die Götter - die Silbertrimmer sehen noch recht gut aus. Ich habe mich jetzt der "Mehrheit" gebeugt und die Oszillatorfrequenz gegen das Eingangsbandfilter "abgeglichen". Den Skalenzeiger habe ich natürlich entsprechend verschoben.
Damit lässt sich der Apparat jetzt immerhin so betreiben, wie sichs gehört (Antenne an Antennenbuchse), aber die Empfindlichkeit befriedigt noch nicht wirklich. Da ich aber kein baugleiches einwandfreies Gerät besitze, weiss ich nicht, wieviel ich da noch herausholen kann.
Das Eingangsfilter scheint mir ein Schwachpunkt an dieser Konstruktion zu sein, die Verluste in dieser Stufe liegen laut Prüfgenerator bei 20-30dB
Insgesamt ein wirklicher "Job für lange Winterabende"
Dankbarer Gruss
vom langen Ohr
|
BID = 661795
perl Ehrenmitglied
       
Beiträge: 11110,1 Wohnort: Rheinbach
|
Zitat :
| | Dann stellte sich heraus, dass sich das Eingangsbandfilter nicht weit genug herunterziehen lässt |
Das passt ja dazu, dass die Trimmer futsch sind.
Es ist auch nicht die gut zugängliche obere Elektrode, die den Ärger macht, sondern wie es sich nach McMourphy gehört, hat die unter dem Rotor liegende feststehende Metallisierung, an die man nicht herankommt und die man auch kaum ausbessern kann, keinen Kontakt.
Du solltest wirklich mal die alten keramischen Scheibentrimmer auf minimale Kapazität stellen (oder sogar ablöten - wegen der Verluste) und ihnen dann moderne Folientrimmer parallelschalten und damit abgleichen.
[ Diese Nachricht wurde geändert von: perl am 10 Jan 2010 21:08 ]
|
BID = 665628
langesOhr Gelegenheitsposter
 
Beiträge: 67
|
Hallo,
ich habe das Gerät jetzt endlich in die Puschn bekommen
@perl: An den Trimmern hat es diesmal nicht gelegen, es gibt ja auch (zum Glück) nur einen pro Kreis, um die Drehkos bei der Gleichlaufeinstellung auf denselben Offset zu bekommen.
Ich muss zu meiner Schande gestehen, dass ich den Fehler sehr viel früher hätte finden können, wenn ich nur mal daran gedacht hätte, den Vorkreis durchzupiepsen: Ich hatte mich schon länger gewundert, warum das Drehen am Kern des MW-Trafos so wenig wirkung bringt. Mit einem Zahnarztspiegel habe ich heute mittag festgestellt, dass der zur Richtspannung gelegene Anschlussdraht der Vorkreisspule abgebrochen war(schäm - aber immerhin war der Anschluss gut auf der Innenseite des Filters versteckt, so dass man ihn kaum sehen kann). Damit konnte der Kreis gar nicht funktionieren, wie er sollte. Nur die Wirkung der Antennenspule verbesserte sich, je mehr Kern in der Spule war, naja, vielleicht auch, weil die MW-spule ja um die Antennenspule gewickelt ist und damit eine gewisse Streukapazität gegen Masse besteht
Nachdem ich mit angehaltenem Atem den Draht wieder geflickt hatte, liess sich der Filter endlich auf 1Mhz herunterziehen (Gloria...!) - und das ganze funzt jetzt, wie es soll, mit Zeiger bei Drehkoanschlag auf der Skalenmarke
Die Empfindlichkeit ist zwar nicht berauschend, aber im Rahmen des für diese Bauart üblichen.
Erleichterter Gruss
vom langen Ohr
|
BID = 666825
perl Ehrenmitglied
       
Beiträge: 11110,1 Wohnort: Rheinbach
|
Zitat :
| | as ganze funzt jetzt, wie es soll, mit Zeiger bei Drehkoanschlag auf der Skalenmarke |
Lautet so die Abgleichanweisung?
Normalerweise liegen die Abgleichpunkte etwas vor den Bereichsenden, damit der verbleibende Gleichlauffehler möglichst gering wird.
|
BID = 666835
GeorgS Inventar
     
Beiträge: 6440
|
Hallo langes Ohr,
noch ein Nachtrag zu dem Bandfilter im Eingang.
in dem Bild sieht man am besten, wie die Kopplung
arbeitet:
https://forum.electronicwerkstatt.d.....ilter
Derlei abstimmbare Bandfilter gehören zu den
schwierigeren Filterschaltungen, da man
zum einen einen genauen Gleichlauf braucht und
andererseits die Kopplung so arbeiten muß,
daß sich eine halbwegs gleichmäßige Bandbreite
über den Abstimmbereich ergibt.
Der hauptsächliche Trick dabei ist, daß man
eine gemischte Kopplung anwendet, zum Ersten
die üblichere induktive Kopplung und zusaätzlich
eine kapazitive Fußpunktkopplung (auch kapazitive
Stromkopplung) genannt.
Die Fußpunktkopplung wird von dem 50 nF Kondensator
unten zwischen Masse und der Leitung zu den zwei
Spulen bewirkt.
Gruß
Georg
_________________
Dimmen ist für die Dummen
|
|
Zum Ersatzteileshop
Bezeichnungen von Produkten, Abbildungen und Logos , die in diesem Forum oder im Shop verwendet werden, sind Eigentum des entsprechenden Herstellers oder Besitzers. Diese dienen lediglich zur Identifikation!
Impressum
Datenschutz
Copyright © Baldur Brock Fernsehtechnik und Versand Ersatzteile in Heilbronn Deutschland
gerechnet auf die letzten 30 Tage haben wir 18 Beiträge im Durchschnitt pro Tag heute wurden bisher 3 Beiträge verfasst © x sparkkelsputz Besucher : 187831227 Heute : 584 Gestern : 15830 Online : 486 20.12.2025 1:17 9 Besucher in den letzten 60 Sekunden alle 6.67 Sekunden ein neuer Besucher ---- logout ----viewtopic ---- logout ----
|
xcvb
ycvb
0.109014987946
|